🚀 ¡Ya disponible! — Plataforma en vivo

Nuevos servicios en
RGG Group

Nuevos planes con herramientas profesionales, carteras modelo y un acompañamiento mucho más personalizado.

🔒 Cupos limitados en el plan Gestión

Asesoría independiente
+2.300 inversores
USD +30 Millones AUM
?

Invertir solo
no es fácil

Si te sentís identificado con algo de esto, los nuevos planes de RGG están pensados para vos.

Conocé los nuevos planes →

Pasas horas buscando datos de ONs en 10 fuentes distintas

No sabes si tu cartera está bien armada o si estas muy expuesto

Comprás y vendés más por impulso que por análisis

Tu bróker te recomienda cosas pero no sabés si le conviene más a él

No tenés tiempo para seguir el mercado todos los días

RGG Basic

Gratis /con vinculación en la ALyC

Es el servicio que ya tenés hoy. Vinculás tu cuenta de IOL, BullMarket o Balanz a RGG y accedés a asesoría personalizada sin costo adicional*. Si operás con otro broker, podés suscribirte por $10.000/mes a través de Mercado Pago.

  • WhatsApp 1 a 1 con tu asesor Consultá lo que necesites en horario de mercado. Julián o Pablo te responden directo.
  • Canal de difusión + comunidad Alertas, informes, licitaciones primarias y una comunidad de +2.300 inversores.
  • Planillas de análisis Fair value interno y externo, dividendos, DCF, guía de ETFs. Todo en Google Sheets.
  • Biblioteca digital +45 libros de inversión y finanzas personales incluidos.
  • Onboarding completo 4 documentos de acompañamiento inicial: filosofía, estructura de cartera, renta fija y variable.
$0* costo adicional con broker vinculado
2.300+ inversores en la comunidad
USD +30M en activos bajo administración (AUM)

*Al vincular tu cuenta, la comisión por operación pasa a ser 0,6% en las tres ALyCs. No es un cargo adicional: simplemente reemplaza la comisión estándar del broker (0,5% en IOL y Bull Market, 0,6% en Balanz).

Trabajamos con las principales ALyCs de Argentina

Sumamos 2 nuevos niveles de servicio

Todo lo que ya tenés sigue igual. Ahora también podés acceder a herramientas, carteras modelo y gestión activa de tu portafolio con los nuevos planes.

Plataforma web profesional

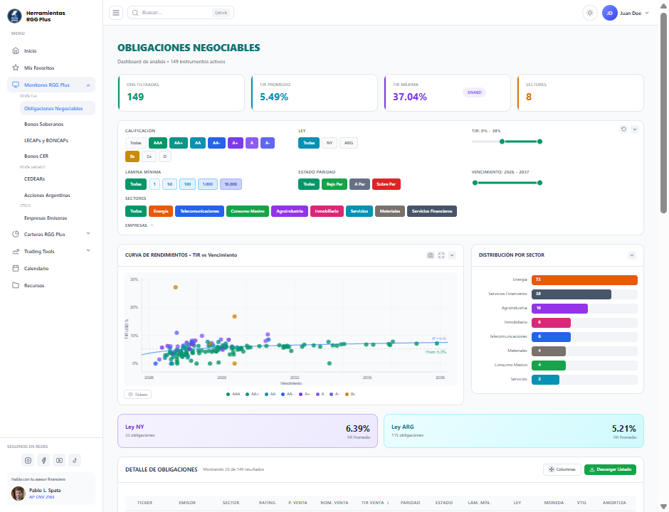
Monitores interactivos de ONs, CEDEARs y bonos. Todo en un solo lugar, sin depender de planillas.

Carteras modelo listas

Carteras armadas por perfil de riesgo. Actualización mensual. Solo replicás las posiciones.

Asesoría dedicada

Reuniones trimestrales, plan de inversión a medida, rebalanceo e informes de tu portafolio.

Plataforma RGG Plus

$12.500 /mes

Todo lo que ya tenés como cliente de RGG, más una plataforma web profesional con herramientas de análisis que hasta ahora solo usábamos nosotros internamente.

  • Monitores RGG Plus +100 ONs, CEDEARs, bonos soberanos y LECAPs con datos actualizados, filtros y ratios crediticios.
  • Carteras modelo Carteras de renta fija y variable armadas por perfil (conservador, moderado, agresivo). Actualización mensual. Solo replicás.
  • Calendario financiero Fechas de pago de cupones, licitaciones primarias y eventos relevantes del mercado.
  • Análisis crediticio Ratios de solvencia, liquidez y cobertura de cada emisora. Semáforos para evaluar riesgo de un vistazo.

Pensado para quienes operan por su cuenta y buscan herramientas profesionales para tomar mejores decisiones.

Suscribirme a RGG Plus →

RGG Plus Gestión

$60.000 /mes

Servicio exclusivo de Wealth Management. Todo lo del Plus, más un asesor dedicado que arma, sigue y ajusta tu cartera mediante una gestión activa según tus objetivos. Es como tener un socio financiero que conoce tu situación.

  • Plan de inversión con gestión activa Armamos una cartera a tu medida según tu perfil, horizonte y objetivos.
  • Reuniones trimestrales Revisamos juntos tu cartera, ajustamos la estrategia y analizamos escenarios.
  • Recomendaciones de compra/venta Te avisamos cuándo y qué operar. Con fundamentos, nunca por ruido del mercado.
  • Informe trimestral de portafolio Rendimiento, composición, flujo de fondos proyectado y próximos pasos.
  • Canal directo y prioritario Acceso preferencial con tu asesor. Respuestas más rápidas, atención dedicada.
  • Operatividad delegada (opcional) Si preferís, operamos por vos con mandato firmado. Vos mantenés el control total.

Pensado para quienes prefieren delegar la estrategia y el seguimiento, con un asesor que actúe proactivamente.

Contratar RGG Plus Gestión →

Solo 30 cupos disponibles

¿Qué incluye cada plan?

Tu servicio actual sigue igual (y pasa a llamarse RGG Basic). Los nuevos planes suman herramientas y acompañamiento por encima de lo que ya tenés.

Característica RGG Basic
(Gratis)
RGG Plus
$12.500/mes
RGG Plus Gestión
$60.000/mes
Consultas con asesor por WhatsApp prioritario
Canal de difusión y alertas
Comunidad de inversores
Planillas Google Sheets
Biblioteca digital (+45 libros)
Plataforma web RGG Plus
Monitores interactivos
Carteras modelo por perfil
Plan de inversión personalizado
Reuniones trimestrales
Rebalanceo de cartera
Informe trimestral
Operatividad delegada

Empezá en 3 pasos

1

Elegí tu plan

RGG Plus o RGG Plus Gestión. Ambos incluyen todo lo que ya tenés más lo nuevo.

2

Escribinos por WhatsApp

Tocá el botón del plan que te interesa. Te respondemos y coordinamos la activación.

3

Accedé de inmediato

Te activamos el acceso a la plataforma y empezás a usar todas las herramientas.

Todo lo que querés saber

¿Qué pasa con mi servicio actual si no me sumo?

Nada cambia. Tu servicio actual (que ahora pasa a llamarse RGG Basic) sigue funcionando exactamente como hasta ahora. Los nuevos planes son opcionales.

¿Cuántos cupos hay disponibles?

Para el lanzamiento limitamos el ingreso a una primera tanda. El plan Gestión tiene solo 30 cupos para garantizar la calidad del servicio dedicado.

¿Puedo cambiar de plan después?

Sí. Podés subir o bajar de plan cuando quieras. Es una suscripción mensual sin permanencia.

¿Necesito tener cuenta en IOL, BullMarket o Balanz?

No es requisito. Los nuevos planes están disponibles para clientes con cualquier bróker a través de suscripción vía MercadoPago.

¿Qué significa "operatividad delegada"?

Es una opción del plan RGG Plus Gestión donde, con tu firma de mandato mediante la ALyC, podemos ejecutar las operaciones por vos según el plan acordado. Vos mantenés el control total.

¿Cómo me suscribo?

Tocá el botón del plan que te interesa. Te lleva a WhatsApp con un mensaje pre-armado. Nosotros te confirmamos y te activamos el acceso.

¿Listo para dar el siguiente paso?

La plataforma ya está en vivo. Elegí tu plan y empezá hoy mismo.